
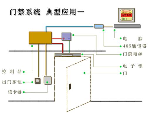
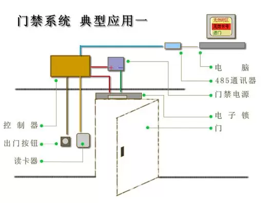
最基本的应用,使用485控制器、读卡器、转换器、锁、电源等。
具有门禁的基本功能
基本的联网系统
只有一个或者2个读卡器
成本低廉
通过该结构图,可以了解基本的门禁系统
应用对象:
对门禁要求不高,需要有基本的卡片管理,记录刷卡事件的项目,安装数量只有一台的情况。
管理的卡片比较少。
对性能要求不高。
该文观点仅代表作者,本站仅提供信息存储空间服务,转载请注明出处。若需了解详细的安防行业方案,或有其它建议反馈,欢迎联系我们。
